How do I use the OLTs, ONTs and PONs views?
The Fiber Network views in Preseem offer operators the ability to interact with Fiber Access Network data. This data can be viewed, searched, sorted and filtered, enabling support and network operations uses.
Overview
Functionality
These views can be accessed under the Network menu item.

OLTs View

Table Columns:
| Column Name | Description |
|---|---|
| Name | The name of the OLT. This is provided by the system of record that provisions Preseem (such as a billing system or NMS). |
| Serial Number | The serial number of the OLT. |
| MAC Address | The system/primary MAC address for the OLT. |
| Management IP | The management IP address of the OLT. This is provided by the system of record, and is used by Preseem for directly polling the OLT, if Preseem is configured to poll the OLT directly. |
| Source |
The name of the system of record that this OLT was provisioned from. |
| Source ID |
A unique identifier for this OLT in the system of record. |
| Status |
The status of the OLT, as detected by Preseem:
|
| Manufacturer | The manufacturer of the OLT. |
| Model | The model of the OLT. |
| Site | The site where this OLT is located. This is provided by the system of record. |
| Firmware | The current firmware version. |
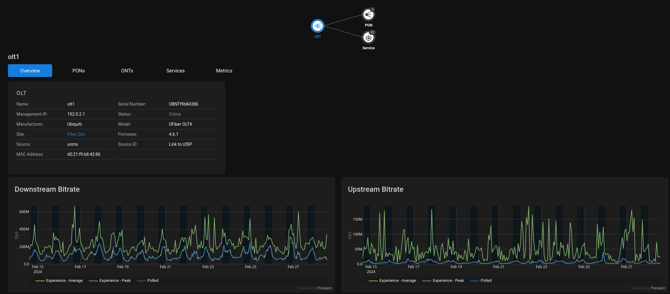
Clicking on the Name opens up an OLT Details view for the OLT:

The Overview tab shows the attributes of this OLT, as explained in the table above.
The Downstream Bitrate and Upstream Bitrate charts show the downstream and upstream rates over time for the OLT. This shows at a glance how much capacity the OLT is using in aggregate.
- The Polled line shows the average achieved bitrate as measured by polling the OLT. If a Preseem appliance is measuring traffic for this OLT, the Experience - Average line should closely match the Polled line.
- The Experience - Peak line shows the peak achieved bitrate as measured every 10 seconds by the Preseem network appliance. This is a more accurate indication of how much capacity is used at peak.
- The Experience - Average line shows the average achieved bitrate as measured every 10 seconds by the Preseem network appliance.
The PONs tab shows the active PON transceivers on this OLT. This table allows PON transceivers to be searched, sorted and filtered to provide summary information. See detailed documentation here.
The ONTs tab shows ONTs connected to this OLT. The ONTs view is documented here.
The Services tab shows Services connected to all ONTs connected to this OLT. The services view is documented here.
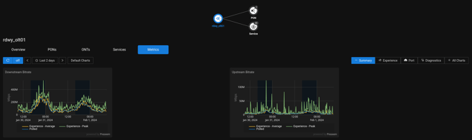
The Metrics tab shows detailed metrics for the OLT.

The Summary metrics tab contains the same charts explained in the Overview section above.
The Experience metrics tab shows the standard metrics measured by the Preseem appliance: latency, throughput, and retransmission.
The Port metrics tab shows upstream and downstream bitrate and errors for each port on the OLT.
The Diagnostics metrics tab shows CPU and memory utilization for the OLT.
The All Charts metrics tab shows the charts from all of the metrics tabs.
PONs View
The PONs view shows all active OLT PON transceivers. This table allows PON transceivers to be searched, sorted and filtered to provide summary information.

Table Columns:
| Column Name | Description |
|---|---|
| Name | The name of the PON transceiver. Click on the name to drill to the PON Details view for this transceiver. |
| OLT | The OLT this PON transceiver is plugged into. |
| Manufacturer | The manufacturer of the PON transceiver. |
| Model | The model of the PON transceiver. |
| ONTs | The number of ONTs connected to the PON transceiver. Click on the number to drill to the ONT list for this PON transceiver. |
| PON Technology | The PON technology of this PON transceiver. For example GPON or XGS-PON. |
| Link Rate Tx | The maximum bitrate for the transmit direction of this PON transceiver. |
| Link Rate Rx | The maximum bitrate for the receive direction of this PON transceiver. |
| Tx Throughput | The maximum transmit throughput measured on this PON transceiver over the past 14 days. |
| Rx Throughput | The maximum receive throughput measured on this PON transceiver over the past 14 days. |
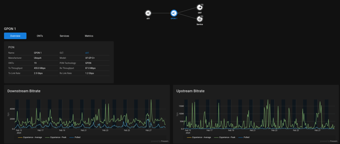
Clicking on the Name opens up an PON Details view for the PON Transceiver:

The Overview tab shows the attributes of this PON transceiver, as explained in the table above.
The Downstream Bitrate and Upstream Bitrate charts show the downstream and upstream rates over time for the PON. This shows at a glance how much capacity the PON transceiver is using in aggregate.
- The Polled line shows the average achieved bitrate as measured by polling the OLT. If a Preseem appliance is measuring traffic for this PON, the Experience - Average line should closely match the Polled line.
- The Experience - Peak line shows the peak achieved bitrate as measured every 10 seconds by the Preseem network appliance. This is a more accurate indication of how much capacity is used at peak.
- The Experience - Average line shows the average achieved bitrate as measured every 10 seconds by the Preseem network appliance.
The ONTs tab shows ONTs connected to this PON. The ONTs view is documented here.
The Services tab shows Services connected to all ONTs connected to this PON. The services view is documented here.
The Metrics tab shows detailed metrics for the PON.

The Summary metrics tab contains the same charts explained in the Overview section above.
The Experience metrics tab shows the standard metrics measured by the Preseem appliance: latency, throughput, and retransmission.
The All Charts metrics tab shows the charts from all of the metrics tabs.
ONTs View

Table Columns:
| Column Name | Description |
|---|---|
| Name | The name of the ONT, as configured in the network. |
| OLT | The OLT this PON transceiver is plugged into. |
| PON | The OLT PON Transceiver this ONT is connected to. |
| Serial Number | The serial number of the ONT. |
| MAC | The MAC address of the ONT. |
| Status |
The status of the ONT, as detected by Preseem:
|
| Manufacturer | The manufacturer of the ONT. |
| Model | The model of the ONT. |
| Firmware | The current firmware version. |
| OLT Rx Power | The receive signal level at the OLT (dBm). |
| ONT Rx Power | The receive signal level at the ONT (dBm). |
| OLT Tx Power | The transmit power from the OLT (dBm). |
| ONT Tx Power | The transmit power from the ONT (dBm). |
| Fiber Length | The length of fiber between the ONT and OLT (m). |
| Connection Time | The length of time this ONT has been connected to the OLT. |
| Admin Disabled | True if this ONT has been administratively disabled. |
| Ethernet Port Status | The status of the Ethernet port of the ONT. |
| Ethernet Port Speed | The speed of the Ethernet port of the ONT (bps). |
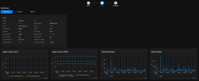
Clicking on the Name opens up an OLT Details view for the OLT:

The Overview tab shows the attributes of this ONT, as explained in the table above.
If the ONT is Offline, the Status row will show the reason why the ONT is offline, along with details from the OLT and the length of time the ONT has been offline.

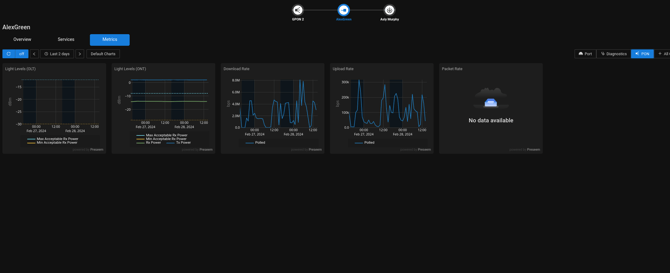
The Light Levels (OLT) and Light Levels (ONT) charts show the received power / light levels and transmit power for this OLT-ONT link, measured at the OLT receiver and the ONT transceiver respectively. These charts show the transmit and receive power over time, and if the acceptable power range of the receiver is known, there will be dotted lines showing the range. If the Rx Power falls outside of the acceptable range, this could lead to a loss of signal or dropped frames on the link.
Note: Some devices do not expose the transmit/receive power at both PON transceivers in the link; in this case, one of the Light Level charts may be empty.
The Downstream Bitrate and Upstream Bitrate charts show the downstream and upstream rates over time for the ONT. This shows at a glance how much capacity the ONT is using in aggregate.
- The Polled line shows the average achieved bitrate as measured by polling the OLT. If a Preseem appliance is measuring traffic for this ONT, the Experience - Average line should closely match the Polled line.
The Services tab shows Services connected to this ONT. The services view is documented here.
The Metrics tab shows detailed metrics for the ONT.

The Summary metrics tab contains the same charts explained in the Overview section above.
The Experience metrics tab shows the standard metrics measured by the Preseem appliance: latency, throughput, and retransmission.
The Port metrics tab shows upstream and downstream bitrate and errors for each port on the ONT.
The Diagnostics metrics tab shows CPU and memory utilization for the ONT.
The All Charts metrics tab shows the charts from all of the metrics tabs.